AL1204底部裝車鶴管歸位器
產品類別: 鶴管歸位器
產品描述
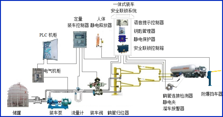
我們公司生產的AW–GC-1204型鶴管歸位器適用于AL1204底部裝車鶴管,主要配套定量裝車控制系統,對鶴管使用過程中是否歸位進行自動檢測,同時輸出通用的干接點信號到定量裝車控制儀、PLC及DCS,實現有效的裝車安全聯鎖控制。歸位器提供液相和氣相歸位檢測,歸位器的歸位座可以完全與國際標準的API快速接頭連接。


設備符合相關安全標準的規定,適用于易燃、易爆等液態石油化工產品的汽車裝車場合。
產品參數
| 輸入電壓 | 24VDC |
| 響應時間 | <1S |
| 工作電流 | <20mA |
| 防爆等級 | Exdia ⅡBT6 Gb |
| 報警方式 | 燈光報警 |
| 輸入輸出信號 | 開關量干接點 |
| 工作溫度 | -40℃~60℃ |
| 單位尺寸 | 300*200*855mm |
產品特點
產品特點:
(1)本設備為定量裝車控制儀的安全生產配套使用。
(2)設備外殼采用高強度材料,結實可靠美觀耐用;
(3)傳感器智能檢測鶴管是否歸位,通過控制箱隔離控制板輸出聯鎖信號;
(4)傳感器壽命高,可累計使用百萬次以上,同時防油防塵;
(5)傳感器為本安型,超低功耗;
(6)布線簡單,方便客戶現場安裝;
(7)歸位器接頭符合API標準,采用鋁合金材質,避免打火隱患;
(8)多種組合,有單相、兩相、三相、四相等,有液相和氣相,滿足不同客戶需求。
常見問答
產品價格
每一套AL1204底部裝車鶴管歸位器 都為客戶量身定做!
每一套AL1204底部裝車鶴管歸位器 都因配置不同有異!
如您需要了解AL1204底部裝車鶴管歸位器詳細價格信息,可直接拔打深奧圖全國統一銷售熱線:400-8789-055。
根據您所需的配置我們會提供精準的報價,短時間內讓您獲取所需要的信息!
中國液體危化品智能儲運系統設備生產廠家——深奧圖竭誠為您服務!









